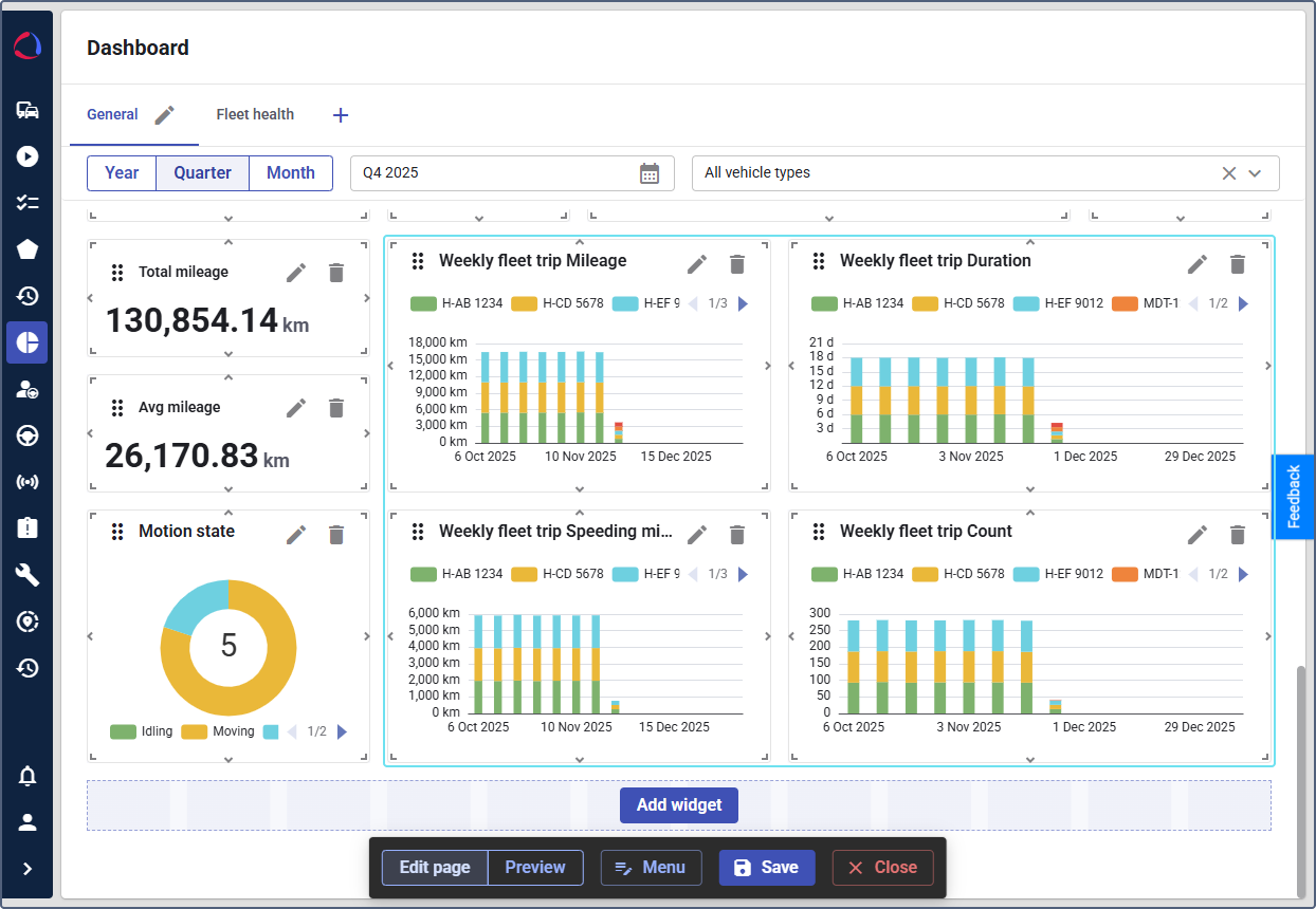
Setting up widgets on the Dashboard
Who can do it: Service provider
Where: Wialon Platform FleetSpace
Dashboard widgets enhance your view by presenting key fleet metrics, trip statistics, and utilization data.
To add or modify widgets, you must be in the editor mode on the Dashboard page.
Dashboard widgets are arranged into the sections corresponding to the module they belong to. This page describes how to configure Fleet BI widgets. See the guide for widgets of other modules:
You can edit the Dashboard widget names after saving them and closing the editor mode.
Fleet BI widgets
These widgets provide numerical summaries and bar chart breakdowns of your fleet’s performance.
Fleet metric (value card)
This widget displays a single metric displayed as a numerical value. To configure the widget, follow these steps:
-
In the editor mode, click the Add widget button.
-
In the Add to dashboard panel, locate Fleet BI. You can also use the search to find the widget by name.
-
In the View value dropdown of the Fleet metric widget, select the metric you want to display. You can add the following metrics:
- Avg mileage
- Total mileage
- Total overspeeding
- Devices with no overspeeding
- Top mileage day
- Worst mileage day
-
Click the icon
next to Fleet metric (value card). -
(Optional): Repeat the actions to add other metrics as separate widgets.

The selected metric will be added to your Dashboard, showing the current value.
Fleet trip stats (bar chart)
This widget shows a daily bar chart comparing different trip-related values over the selected period. To configure the widget:
-
In the editor mode, click the Add widget button.
-
In the Add to dashboard panel, locate Fleet trip stats (bar chart).
-
In the widget settings, use the View value dropdown to select the trip statistic to be visualized:
- Duration
- Mileage
- Speeding mileage
- Count
-
Click the icon
next to the widget. -
(Optional): Repeat the actions to add other charts as separate widgets.

The selected charts will be added to your Dashboard.
Mileage by vehicle (bar chart)
This widget displays the total mileage accumulated by each vehicle in your fleet. To configure the widget:
- In the editor mode, click the Add widget button.
- In the Add to dashboard panel, locate Fleet BI.
- Click the icon
next to Mileage by vehicle (bar chart).
A bar chart comparing the mileage of all vehicles will be added to the Dashboard.