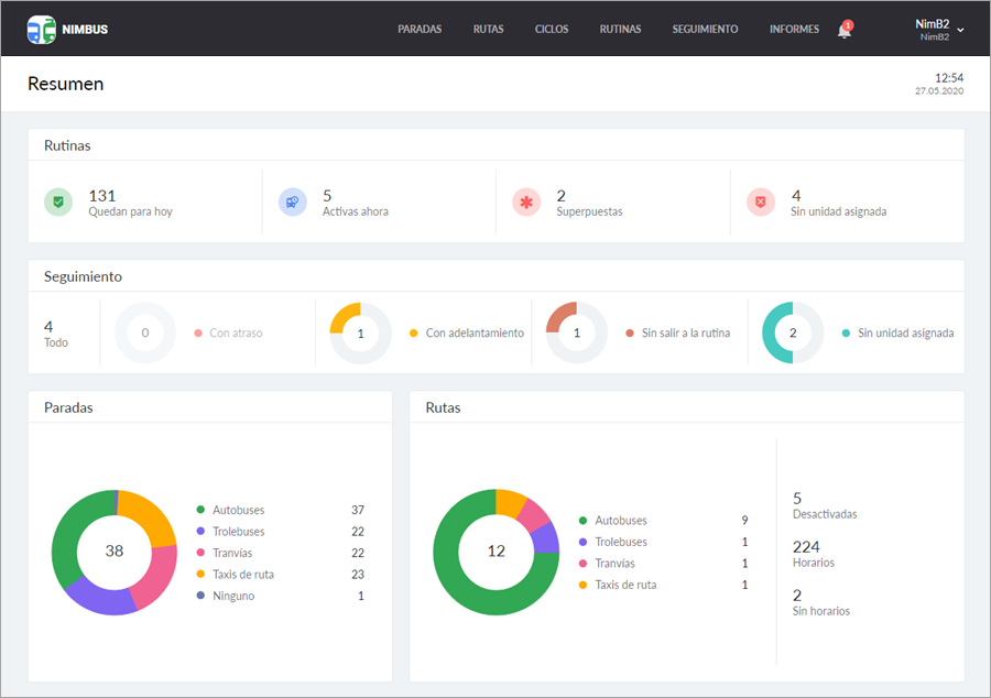
Resumen
La página Resumen solo está disponible para los usuarios que tienen un depósito activado y contiene información resumida sobre su contenido. La página se actualiza dinámicamente y se muestra al entrar en la aplicación. También se puede abrirla del menú del usuario.
El resumen permite estimar en una pantalla la situación general en el depósito o del usuario y atraer la atención a unos problemas potenciales: tiempo configurado incorrectamente, la presencia de rutas sin horarios, rutinas sin unidades asignadas, etc.
En el rincón superior derecho de la página, se muestran la hora y la fecha actuales. La información se muestra en forma de bloques que corresponden a las principales páginas de la aplicación. Una vez apretado cualquier de los bloques se realiza el traspaso a la página que representa.

En la página Resumen pueden mostrarse cuatro bloques: Paradas, Rutas, Rutinas, Seguimiento. El bloque Paradas siempre está disponible. Para ver los demás, se necesitan los mismos derechos de acceso que para las páginas del mismo nombre:
- Ver rutas — para acceder al bloque Rutas;
- Ver rutas y Rutinas — para acceder al bloque Rutinas;
- Ver rutas y Seguimiento — para acceder al bloque Seguimiento.
Rutinas
El bloque se divide en cuatro secciones descritas a continuación.
| Sección | Descripción |
|---|---|
| Quedan para hoy | La cantidad total de rutinas activas y próximas (las rutinas canceladas no se toman en cuenta). |
| Activas ahora | La cantidad de rutinas activas en el momento. |
| Superpuestas | La cantidad de rutinas superpuestas en el tiempo a que está asignada la misma unidad. |
| Sin unidad | La cantidad de rutinas sin unidad asignada. |
Al hacer clic en la sección necesaria, se puede ir a la página Rutinas con la filtración activada.
Si hay rutinas activas que acaban después de la medianoche, la cantidad de rutinas en el Resumen y en la página Rutinas es diferente. En la página Rutinas solo se muestran aquellas rutinas que quedan para el día corriente. En cambio, en el Resumen también se toman en cuenta las rutinas activas que pertenecen al día anterior.
Seguimiento
El bloque se divide en cinco secciones descritas a continuación.
| Sección | Descripción |
|---|---|
| Todo | Todas las rutinas para las cuales ha llegado la hora de inicio. Si la unidad visita cualquier punto de la ruta en un plazo de 10 minutos antes del inicio de la rutina, esta se cuenta también. |
| Con atraso | El número de rutinas que se realizan con atraso del horario. |
| Con adelantamiento | El número de rutinas que se realizan con adelantamiento del horario. |
| Sin salir a la rutina | El número de rutinas a que no ha salido la unidad asignada. |
| Sin unidad | La cantidad de rutinas sin unidad asignada. |
Al apuntar a un sector de alguna de las gráficas circulares, se muestra el porcentaje de rutinas que pertenecen a esta categoría. Haciendo clic en la sección necesaria en el bloque, se puede ir a la página Seguimiento con la filtración activada.
El número Activas ahora en el bloque Rutinas puede ser mayor que la cantidad total de rutinas en el bloque Seguimiento. Es porque una rutina aparece en el bloque Seguimiento solo cuando llega la hora de visitar el primer punto de ruta según el horario o si la unidad visita cualquier punto en un plazo de 10 minutos antes de su inicio. En cambio, la rutina se hace activa 10 minutos antes de su inicio independientemente de la ubicación de la unidad.
Paradas
El bloque contiene la información descrita a continuación.
| Sección | Descripción |
|---|---|
| Total | El número total de paradas (se muestra dentro del diagrama). |
| Autobuses | El número total de paradas de autobuses. |
| Trolebuses | El número total de paradas de trolebuses. |
| Tranvías | El número total de paradas de tranvías. |
| Taxis de ruta | El número total de paradas de taxis de ruta. |
| Ninguno | El número total de paradas sin tipo. |
Al apuntar a un sector de la gráfica circular, se muestra el porcentaje de paradas que pertenecen a esta categoría. Haciendo clic en el tipo de transporte o sector de la gráfica necesario, se puede ir a la página Paradas con la filtración activada. Para ver todas las paradas, hay que hacer clic en el centro de la gráfica.
Rutas
El bloque contiene la información descrita a continuación.
| Sección | Descripción |
|---|---|
| Total | El número total de rutas (se muestra dentro del diagrama). |
| Autobuses | El número total de rutas de autobuses. |
| Trolebuses | El número total de rutas de trolebuses. |
| Tranvías | El número total de rutas de tranvías. |
| Taxis de rutas | El número total de rutas de taxis de rutas. |
| Desactivadas | El número total de rutas desactivadas. |
| Horarios | El número sumario de horarios de todas las rutas. |
| Sin horarios | El número de rutas sin horarios. |
Al apuntar a un sector de la gráfica circular, se muestra el porcentaje de rutas que pertenecen a esta categoría. Haciendo clic en el tipo de transporte o sector de la gráfica necesario, se puede ir a la página Rutas con la filtración activada. Para ver todas las rutas, hay que hacer clic en el centro de la gráfica.